Alexander Wolfe

Session Player

Replay Session in Teleport

— PROJECT NAME

Session Player


— ROLE

V.P. UX & Design

Product Design

Visual Design

Branding



— DATE

2018-2022

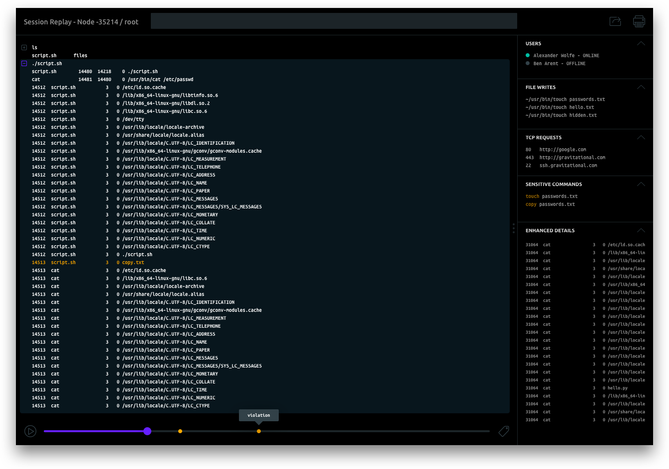
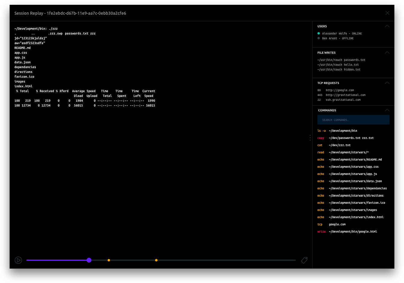
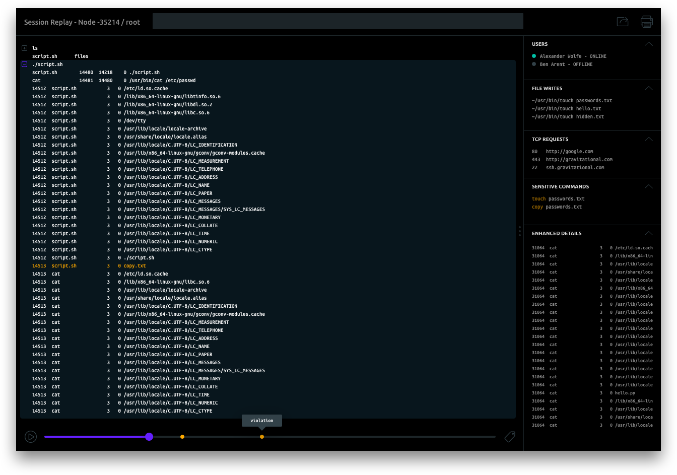
The Teleport Session Player is an application that resides within the Teleport Dashboard. The purpose of the session player is to visually playback an entire authenticated session making it easier for administrators to identify security issues while reviewing audit logs.


Administrators can easily playback sessions (in a similar way to videos) and interact with the details of each session to gather more granular data.


I explored a series of different design options for the session player, each with unique capabilities and layouts.

This iteration of the session player included the ability to search along with meta information conveniently located on the right hand side. It allowed admins to expand the details of each command to gather additional information if needed.

EXPLORATION

Working closely with the engineering team I came up with a number of designs that provided a range of experiences. The goal with all of the designs was to provide a simple UI to review sessions with the ability to explore advanced features when necessary.